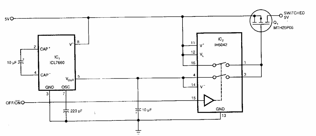
Encontrado numa EDN dos anos 90, este circuito faz uso de componentes da época. A corrente máxima depende do MOSFET empregado.

 


| Clique na imagem para ampliar |

 

 

 

NO YOUTUBE


NOSSO PODCAST